HyperQUEUE
Service IIOT qui expose le protocole MQTT de manière native
HyperQUEUE est un service IIoT qui expose nativement le protocole MQTT pour la gestion, le stockage et l’historisation sécurisée des données industrielles, tout en soutenant les analyses BI et IA avec une conformité totale au RGPD et une certification ISO 27001.
Stockage sécurisé et permanent
Les données sont conservées de manière fiable dans le Cloud Real Comm, garantissant une sécurité certifiée ISO 27001 et la conformité au RGPD.
Compatibilité universelle
HyperQUEUE assure l’interfaçage même avec des installations non compatibles nativement avec MQTT, grâce aux connecteurs pour la conversion des protocoles industriels.
Ce qu’offre HyperQUEUE :
Stockage permanent des données
Conformité RGPD et certification ISO 27001
Exposition native du protocole MQTT
Connecteurs pour d’autres protocoles
Support pour les analyses BI et IA
Interfaçage via API et Interface Web
Fonctionnalités Principales :
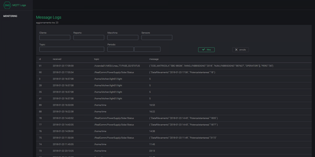
Implémentation d’un Broker MQTT
Gère nativement la communication des données entre les dispositifs et les serveurs via le protocole MQTT
Stockage permanent des données
Fournit une solution de stockage durable et fiable pour les données industrielles dans le Cloud Real Comm
Interface Web intuitive
Permet de surveiller et configurer facilement le service et les flux de données grâce à une interface utilisateur claire et accessible
API pour intégration externe
Permet de connecter HyperQUEUE avec des solutions tierces ou des outils d’analyse avancée via des API dédiées
HyperQUEUE permet également de:
- Soutenir la modernisation industrielle : Accès aux incitations fiscales du plan national Industrie 4.0, comme l’hyper-amortissement jusqu’à 270 %.
- Assurer la compatibilité avec les applications de Machine Learning : Les données peuvent être exploitées pour développer des modèles prédictifs et analytiques avancés.
- Améliorer l’efficacité grâce au protocole MQTT : Utilisation du protocole le plus adapté pour les applications IIoT grâce à sa légèreté et sa rapidité.
- Réaliser des économies fiscales : Possibilité d’obtenir une économie fiscale minimale égale à 40 % du capital investi.

